数据库监控管理
数据库监控列表
在SuperMap iManager数据库监控页面,罗列了已经添加的数据库监控。可使用以下功能对数据库监控进行管理:

-
名称:数据库监控的名称,在添加数据库监控时设置。
-
地址:数据库地址。
-
类型:监控的数据库类型。
-
状态:监控的数据监控状态,比如是否运行正常、是否静默告警等。
-
所属用户:添加该数据库监控的用户。
-
操作:
- 报警历史:查看数据库监控的报警记录。
- 静默警告:暂停数据库监控告警。可输入静默时长,单位为小时。
- 解除静默:删除静默设置。
- 指标收集器:点击进入数据库Exporter监控页面,详情请见后文。
- 删除:删除数据库监控。
数据库监控详情
在数据库监控页面,点击数据库监控的名称进入详情页面,可看见以下信息:
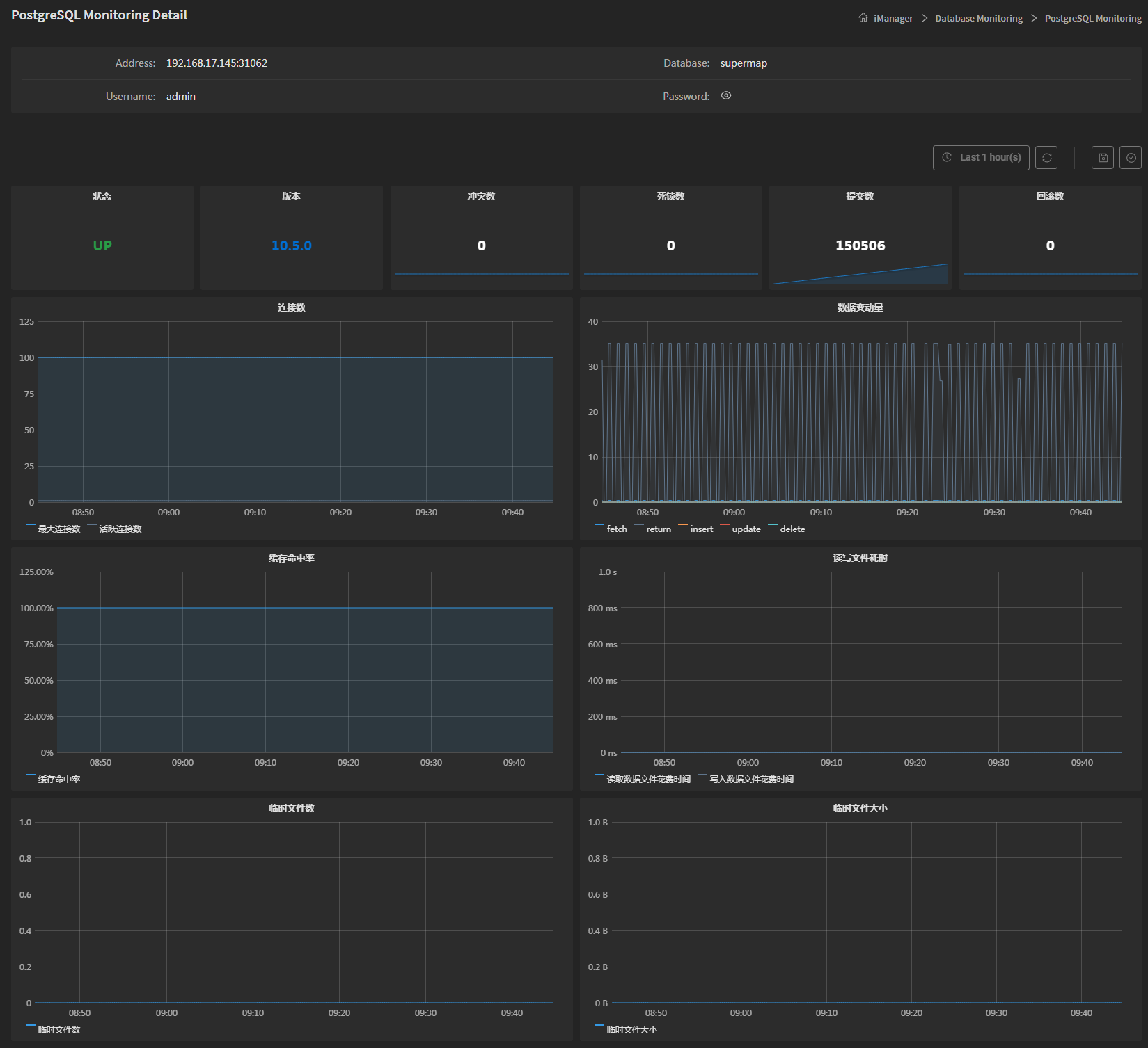
- 地址:监控的数据库地址。
- 数据库:监控的数据库名称。
- 用户名:监控的数据库账户名称。
- 密码:监控的数据库账户密码。
将页面拖动至下方,有多项数据库监控指标,可查看数据库的详细状态:

- 状态:数据库是否连接到服务器,“UP”为连接正常,“DOWN”为连接异常 。
- 版本:数据库版本。
- 冲突数:数据库中因为冲突修复而取消的查询数量。
- 死锁数:数据库中检测到的死锁数量。
- 提交数:数据库中提交的事务处理数量。
- 回滚数:数据库中回滚的事务处理数量。
- 连接数:数据库中同一时间的最大连接数。
- 数据变动量:数据库中通过查询改变的行数,可以是fetch、return、insert、update、delete。
- 缓存命中率:缓存中已发现的磁盘存储块的次数。
- 读写文件耗时:分为后端写入文件块耗时与后端读取文件块耗时。
- 临时文件数:数据库因为查询而创建的临时文件数量。
- 临时文件大小:数据库中因查询而写入的总数据大小。
注意:
以上指标为PostgreSQL、Oracle、MongoDB、金仓数据库(KingbaseES)的监控指标。
进入MySQL数据库监控详情页面,有如下多项监控指标:




- 状态:数据库是否正常连接到服务器。
- 运行时间:数据库累计运行时长。
- 每秒查询率:服务器每秒能够响应的查询次数,衡量服务器在规定时间内所处理查询量多少。
- InnoDB缓存池:缓冲池使用量,默认值一般是128MiB。InnoDB使用一片内存区域作为缓冲区,用来缓存数据表与索引数据。
- 连接数:数据库中同一时间的最大连接数、近期最大连接数以及当前连接数。
- 中断次数:客户端被异常中断的次数,即连接到MySQL服务器的客户端未正常断开或关闭次数,以及数据库连接中断次数。
- 活跃线程数:数据库中同一时间的平均运行线程数、当前最大运行线程数以及当前最大连接线程数。
- 线程池:多线程服务器中数据库的线程池、空闲线程以及已创建线程。
- 查询数:数据库中获得的查询数量。
- 查询类型:数据库中执行全表搜索查询的数量(Select Scan)和没有主键(key)联合(Join)的执行数(Select Full Join)。
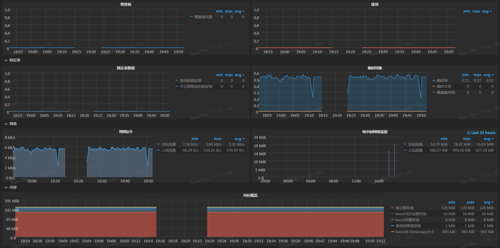
- 慢查询:查询时间超过 long_query_time 值的查询数量。
- 排序:已经排序的行数(Sort Rows)和通过扫描表完成的排序的数量(Sort Scan)。
- 锁定表数量:可立即释放的表的锁定次数和不能立即获得的表的锁的次数。
- 临时对象:创建临时表的数量以及数据库因为查询而创建的临时文件数量。
- 网络I/O:对一个socket连接的输入流量和输出流量。
- 每小时网络流量:过去24小时以内每小时网络的输入和输出流量。
- 内存概览:索引缓存池、InnoDB日志缓存池、InnoDB缓存池、查询结果缓存池、InnoDB数据字典占用内存情况。
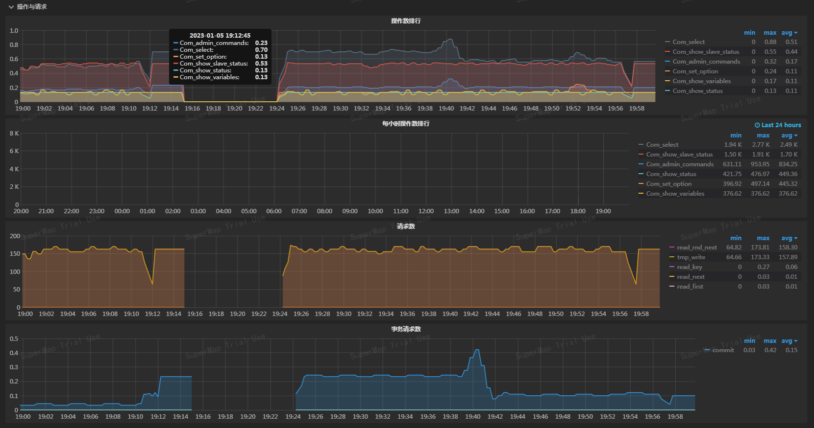
- 操作数排行:数据库中同一时间的读取数据、查询数据、更新或修改数据、删除数据等操作数排行情况。
- 每小时操作数排行:过去24小时以内每小时数据库的操作数排行情况。
- 请求数:数据库中所有执行的SQL语句数量。
- 事务请求数:数据库传输的事务处理数量。
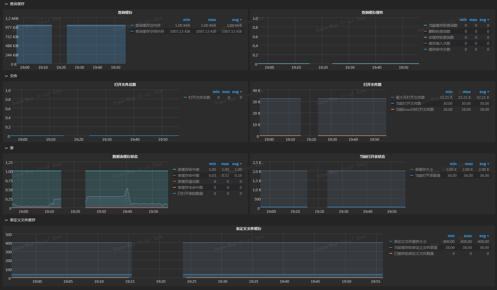
- 查询缓存:数据库中查询的结果缓存占用总内存量和空闲内存量。
- 查询缓存操作:当前缓存、未缓存、删除的查询数以及缓存插入和命中次数。
- 打开文件总数:数据库用户打开的文件总数。
- 打开文件数:数据库用户最大可以打开的文件数、当前打开的文件数以及当前InnoDB打开的文件数.
- 数据表缓存状态:数据库中表缓存的状态信息,包括表缓存命中率、命中数、为命中数、已打开表的数量、表缓存溢出数。
- 当前打开表状态:当前已打开表的状态信息,包括表缓存大小和当前打开表数量。
- 表定义文件缓存:数据库中.frm文件在表名、表空间、索引、列、约束等表定义换成的存储量,包括表定义文件缓存大小、当前缓存和已缓存的表定义文件数量。
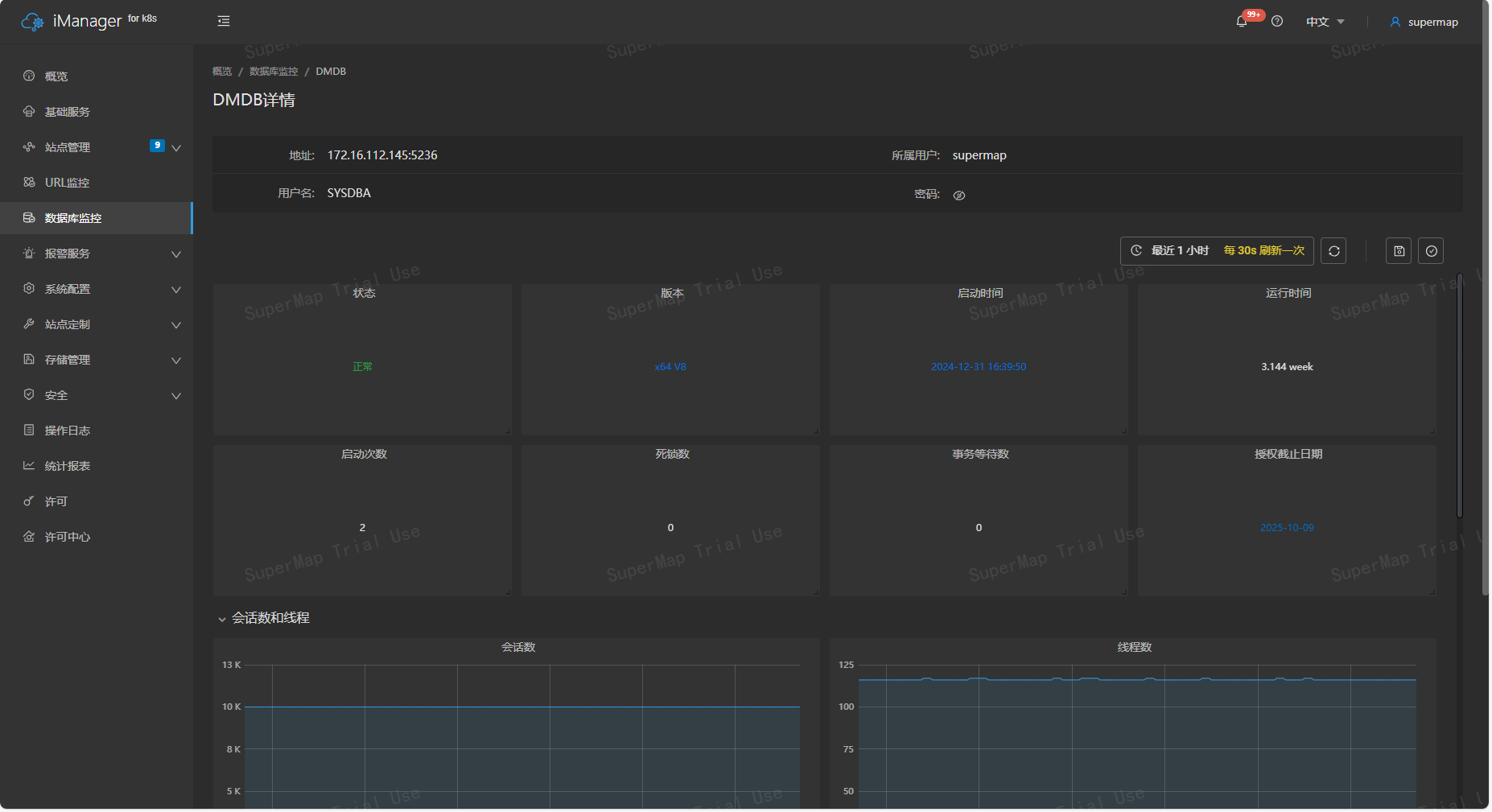
进入达梦数据库监控详情页面,有如下多项监控指标:


-
状态:表示数据库当前连接状态,绿色字体“正常”表示连接正常,红色字体“异常”表示连接异常。
-
版本:显示当前数据库的版本号。
-
启动时间:记录数据库最近一次启动的具体时间。
-
运行时间:表示数据库累计运行的时长。
-
启动次数:统计数据库实例的累计启动次数。
-
死锁数:显示当前数据库中检测到的死锁事件数量。
-
事务等待数:表示当前数据库中处于等待状态的事务数量。
-
授权截止日期:显示数据库的授权使用期限。
-
会话数:反映数据库当前的连接会话情况,具体包括:
- 最大会话数:数据库允许的最大连接会话数量。
- 活跃会话数:当前正在执行任务的会话数量。
- 空闲会话数:当前处于空闲状态的会话数量。
-
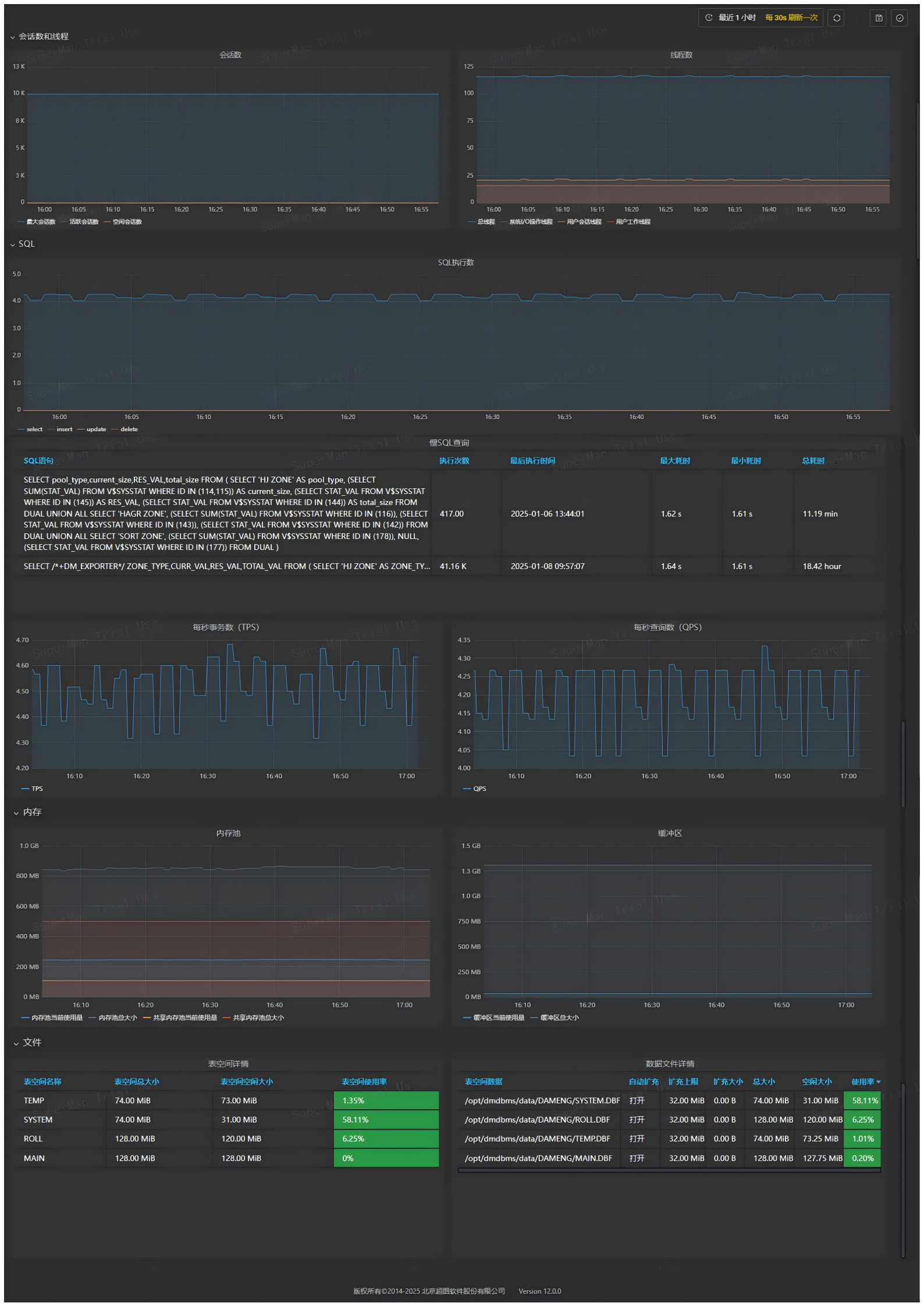
线程数:表示数据库当前运行的线程信息,具体包括:
- 总线程数:数据库中所有运行线程的总数。
- 系统I/O操作线程数:处理系统输入输出操作的线程数量。
- 用户会话线程数:用于支持用户连接的线程数量。
- 用户工作线程数:执行具体用户操作的线程数量。
-
SQL执行数:累计统计数据库中已执行的SQL语句总数。
-
慢SQL查询:记录查询时间超过设定阈值的SQL语句数量。
-
每秒事务数 (TPS):每秒处理的事务数量,反映数据库事务处理能力。
-
每秒查询数 (QPS):每秒执行的查询数量,表示数据库查询性能。
-
内存池:
- 当前使用量:当前数据库内存池的已用内存量。
- 总大小:数据库内存池的总容量。
- 共享内存池当前使用量:共享内存池中当前已使用的内存量。
- 共享内存池总大小:共享内存池的总容量。
-
缓冲区:
- 当前使用量:数据库缓冲区中当前使用的内存量。
- 总大小:数据库缓冲区的总内存容量。
-
表空间详情:
- 表空间名称:数据库中表空间的名称。
- 表空间总大小:表空间的总存储容量。
- 表空间空闲大小:表空间中未使用的存储容量。
- 表空间使用率:表空间已使用容量占总容量的百分比。
-
数据文件详情:
- 表空间数据:数据文件所属的表空间名称。
- 启动扩充:表空间设置的自动扩充状态。
- 扩充上限:表空间自动扩充的上限大小。
- 扩充大小:表空间最近一次自动扩充的大小。
- 总大小:数据文件的总存储容量。
- 空闲大小:数据文件中未使用的存储容量。
- 使用率:数据文件已使用容量占总容量的百分比。
您可对显示指标的面板进行放大或缩小,随意拖拽面板以调整页面布局,还可进行如下操作:
- 时间范围:自定义选择时间段查看监控记录。
- 自动刷新时间:设置自动刷新监控页面的时间间隔。
- 手动刷新:点击刷新按钮对监控页面进行手动刷新。
- 保存:对面板进行缩放、拖拽等调整后,可保存当前页面样式。
- 版本管理:每次保存的页面样式都会存入iManager中,使用版本管理可选择恢复任意一版页面样式。
Exporter监管
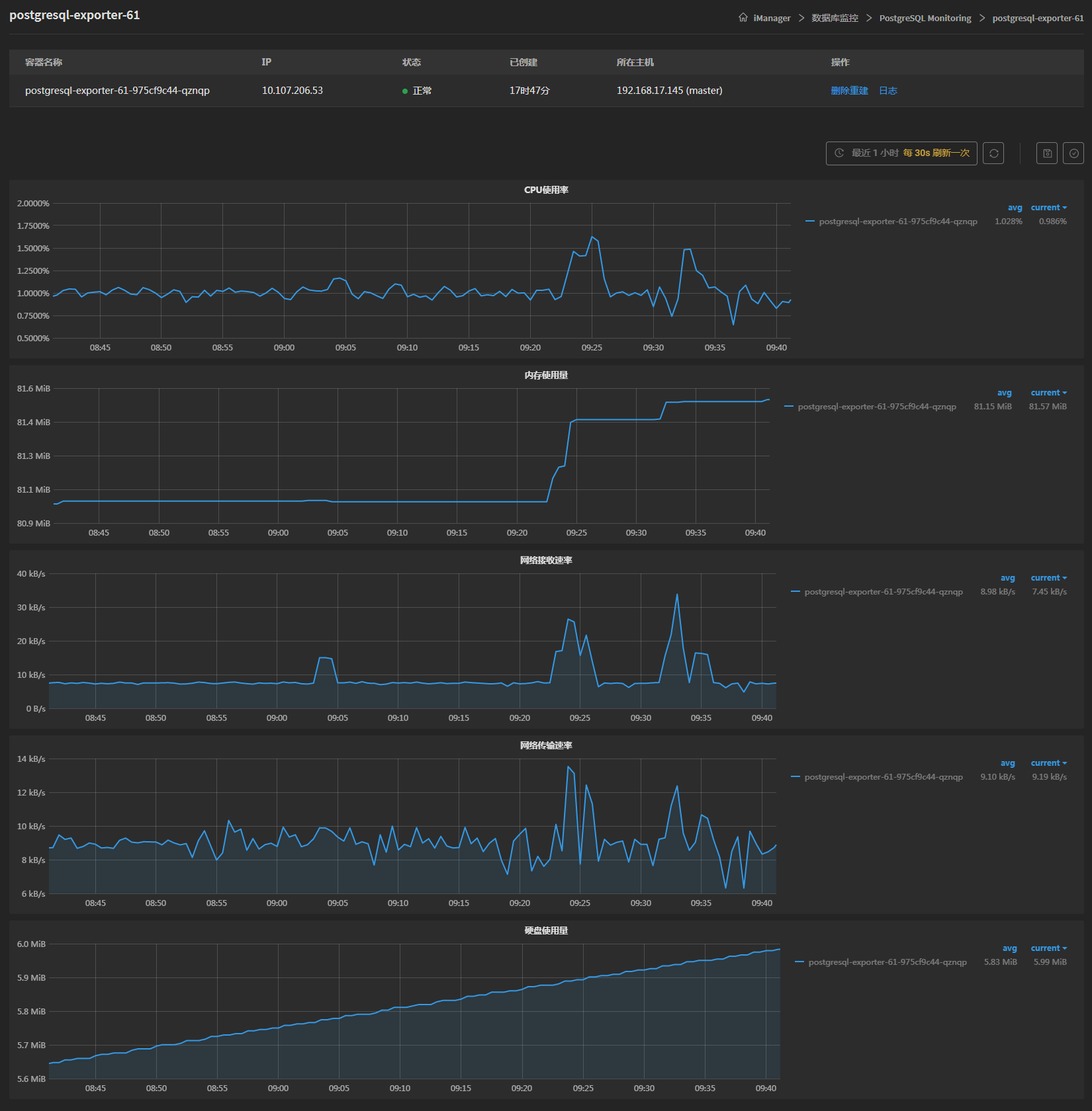
每一个数据库在添加时都会自动创建其对应的Exporter,用于数据指标采集。在数据库监控列表中,点击指标收集器进入Exporter详情页面,该页面显示了Exporter的容器名称、IP、状态、创建时长以及所在主机。若Exporter出现异常,可一键删除重建,删除过程中服务会中断,直到重建完毕。点击日志可进入Exporter日志界面,记载了Exporter运行的过程以及运行状态。
在页面下方,可查看Exporter的CPU使用率,内存占用量,网络接收速率,网络传输速率,磁盘占用量等实时情况。

相关主题