服务节点监控
使用说明
服务节点是承载GIS服务实例运行的基础单元。GIS云套件提供从集群全局到单个容器级别的多层次监控能力,帮助您全面掌握所有服务节点的资源负载与健康状态,快速定位性能瓶颈或异常。
功能入口
- 节点监控(全局):左侧导航栏→服务管理→服务节点,滚动至页面下方监控面板。
- 容器监控(单个节点):在服务节点列表中,点击具体服务节点名称进入其容器详情页面。
操作说明
节点监控(全局视图)
进入服务节点页面后,向下滚动至监控面板区域。
该面板以图表形式集中展示所有服务节点的关键资源指标,包括:
- CPU使用率
- 内存占用量
- 网络接收/发送速率
- 磁盘使用量
您可以在监控面板进行以下操作:
- 筛选节点:点击图例中的服务节点名称,可单独显示或隐藏该节点的监控曲线。
- 调整布局:对监控面板进行拖拽、缩放,自定义查看布局。
- 时间范围:自定义选择时间段,查看历史监控数据。
- 自动刷新时间:设置监控数据自动更新的间隔。
- 手动刷新:点击按钮立即刷新数据。
- 保存布局:保存当前的面板布局样式。
- 版本管理:在多个已保存的布局版本间切换恢复。
指定容器监控
在服务节点列表中,点击任意服务节点的名称,进入该节点的容器详情页面。
此页面提供单个容器的详细资源监控,指标与全局视图相同。您可以在此进行布局调整、时间范围选择、刷新等操作,专注于分析特定容器的性能表现。
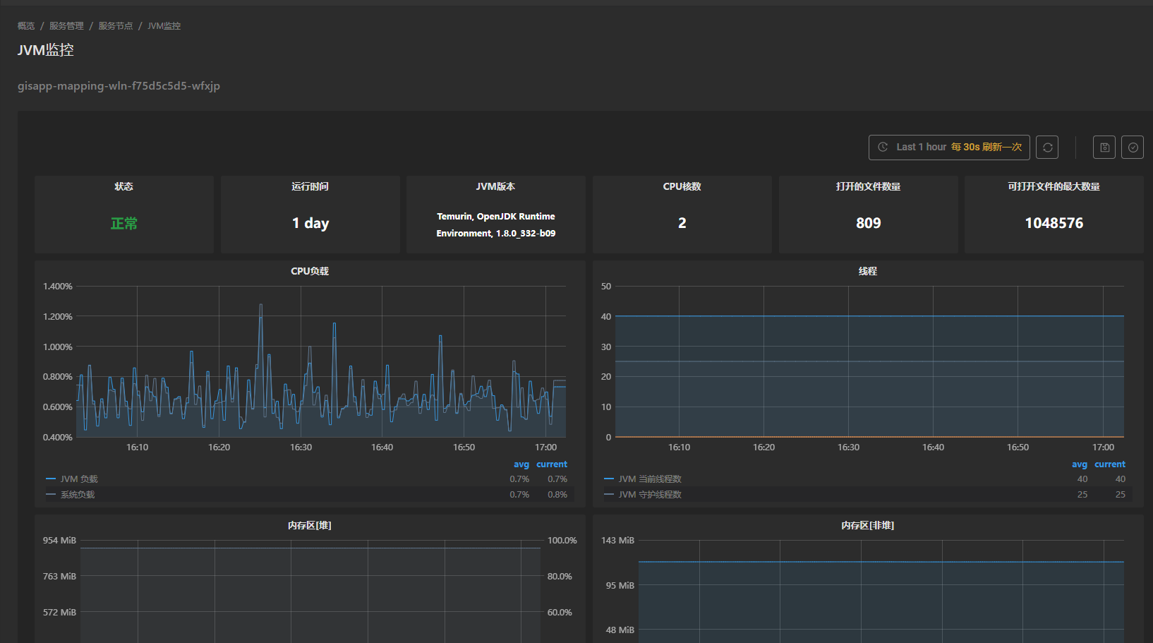
容器的JVM监控
对于Java服务(如iServer),容器详情页面提供了更深入的JVM(Java虚拟机)监控入口。
- 在容器列表中,找到目标容器,点击其对应的JVM监控按钮。
- 系统将跳转至专用的JVM监控页面。

JVM监控页面提供了丰富的指标,包括:
- 基本信息:JVM状态、版本、运行时间、CPU核数等。
- 内存指标:堆内存、非堆内存、直接缓冲区、内存映射缓冲区的使用详情。
- GC(垃圾回收)详情:各类垃圾回收的次数、耗时累计。
- 线程数:JVM内线程数量变化。
该面板同样支持布局调整、时间范围选择、保存与版本管理等操作,是进行Java服务性能调优和内存泄漏排查的强大工具。
注意事项:- 监控数据有轻微的延迟(通常为数秒),并非完全实时。
- 保存的监控面板布局信息存储在浏览器本地,清除浏览器缓存可能导致布局丢失。
- JVM监控功能仅对基于Java的服务容器(如iserver-*)有效,对于其他运行非Java应用的容器,JVM监控按钮可能不可用或没有数据。
- 当节点或容器数量非常多时,全局监控面板的曲线可能会比较拥挤。建议使用筛选功能聚焦于关键节点,或结合具体节点的容器监控进行深入分析。
相关主题