教程

iManager节点管理与环境监控

SuperMap iManager支持Kubernetes节点机器的管理与环境监控,节点机器是保障iManager正常运行的基础,通过管理与监控,您可以直观地查看到CPU、内存、磁盘及网络等健康状况,第一时间了解和掌握iManager硬件环境,对出现问题的设备进行排查。

Kubernetes节点管理

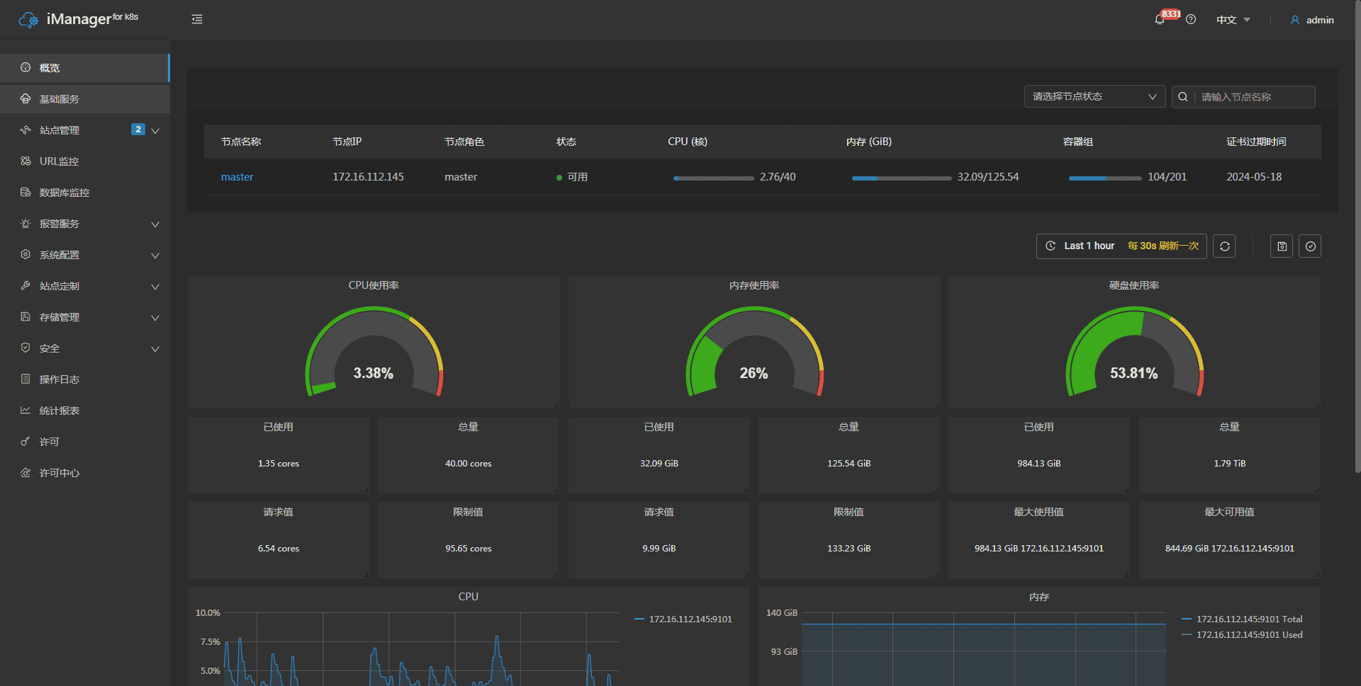
SuperMap iManager支持Kubernetes节点信息展示与管理。在iManager左侧导航栏点击概览进入概览页面,如下图。该页面上半部分为节点列表,展示iManager关联的所有Kubernetes节点的常规信息,包括节点名称、IP、角色、状态、内存、证书过期时间等信息。

monitor

点击任一节点名称,即可进入该节点的详情页,如下图。该页面可以查看指定节点的更多信息,并支持节点的调度,支持标签和污点进行统一管理,同时提供了针对单个节点的物理机环境监控(关于环境监控的详细介绍请参照下文):

monitor

  • 查看节点详情:除了在节点列表中展示的节点常规信息外,节点详情页还可以查看节点所在机器内存、CPU、操作系统、架构等方面的详细信息;
  • 节点调度:支持对节点调度进行管理,可按需开启或关闭节点调度;
  • 标签管理:点击“标签管理“按钮,在”标签管理“弹窗中,可查看当前标签,添加或删除标签。关于标签的详细介绍,请参见Kubernetes官方文档
  • 污点管理:点击“污点管理“按钮,在”污点管理“弹窗中,可查看当前污点,添加或删除污点。关于污点的详细介绍,请参见Kubernetes官方文档

环境监控

SuperMap iManager提供物理机环境监控,包括Kubernetes的Master/Node节点机器。以下介绍概览页面的监控内容:

在iManager左侧导航栏点击概览进入概览页面。该页面下半部分通过数据和统计图可视化显示节点机器的负载情况(Node节点可以根据实际情况配置任意多个):

  • 圆形统计图显示了iManager整体环境的CPU使用率、内存及磁盘占用量;
  • 圆形统计图下方数值为实时占用空间量和可用空间总量;
  • CPU折线统计图记载了各节点机器的CPU使用率;
  • 内存/磁盘折线统计图记载了每台节点机器的内存/磁盘使用量以及可用内存/磁盘总量;
  • 网络折线统计图记载了节点机器间的网络接收与传输速度。

注意:
查看实时监控统计图时,请确保您的本地机器与Kubernetes节点机器设置的时间一致(适用于所有监控图表)。

点击折线统计图图例中的节点IP可单独监控相应服务。可在页面随意拖拽面板以调整页面布局、改变面板大小。

除此之外,在iManager的Kubernetes节点管理和环境监控中还具有以下功能:

  • 保存:在进行面板拖拽、改变大小等调整后,保存当前页面样式。
  • 版本管理:每次保存的页面样式都会存入iManager中,使用版本管理可以选择恢复任意一版页面样式。
  • 时间范围:自定义选择时间段查看监控记录,以便用户查看监控记录。
  • 自动刷新时间:设置监控页面的自动刷新时间间隔。
  • 手动刷新:提供手动刷新按钮,可以点击刷新监控页面。

上述功能可以为您在管理与环境监控中提供辅助和便利,具体用途分别如下:

  • 您可以根据个人或团队的需求自定义iManager页面的布局,通过保存功能将调整后的样式保留下来,以便后续按需复用。
  • 您在进行多次页面调整后,可以通过版本管理回溯到之前的任何一版页面样式,提高操作的灵活性和容错性。
  • 您可以根据需要在监控数据中选择特定的时间范围,以便更详细地了解系统运行和性能状况。
  • 您可以根据监控需求,定期刷新页面以获取最新的数据,确保实时监控系统状态。
  • 您可以在需要即时更新监控数据的时候,通过手动刷新按钮手动触发页面刷新。